October 31, 2025
How to install and configure Elasticsearch on AWS EC2
Learn how to deploy Elasticsearch and Kibana on an Amazon EC2 instance in this step-by-step guide.


October 30, 2025
Context engineering using Mistral Chat completions in Elasticsearch
Learn how to utilize context engineering with Mistral Chat completions in Elasticsearch to ground LLM responses in domain-specific knowledge for accurate outputs.

October 29, 2025
How to deploy Elasticsearch on an Azure Virtual Machine
Learn how to deploy Elasticsearch on Azure VM with Kibana for full control over your Elasticsearch setup configuration.

October 28, 2025
Elasticsearch open inference API adds support for Google’s Gemini models
Learn how to use the Elasticsearch open inference API with Google’s Gemini models for content generation, question answering, and summarization.

October 27, 2025
Building agentic applications with Elasticsearch and Microsoft’s Agent Framework
Learn how to use Microsoft Agent Framework with Elasticsearch to build an agentic application that extracts ecommerce data from Elasticsearch client libraries using ES|QL.

October 24, 2025
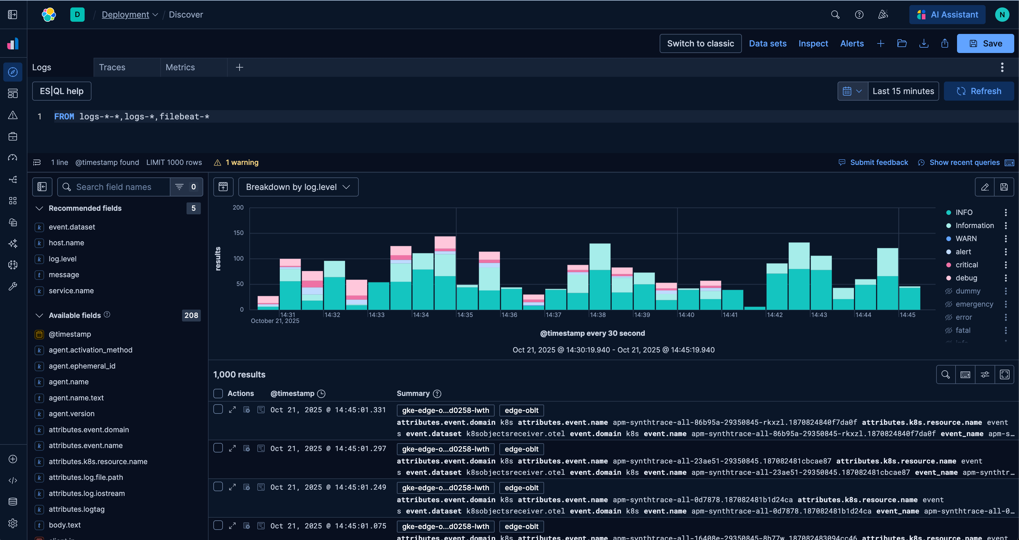
A new era for Elastic Discover: ES|QL, context & multi-tabs
Learn about the evolution of Elastic's Discover, covering ES|QL integration, context-aware querying, multi-exploration tabs, and the new CRUD experience in 9.2.

October 23, 2025
Low-memory benchmarking in DiskBBQ and HNSW BBQ
Benchmarking Elasticsearch latency, indexing speed, and memory usage for DiskBBQ and HNSW BBQ in low-memory environments.

October 23, 2025
Semantic search with GPU inference in Elastic
Learn how Elastic's EIS leverages GPU inference and ELSER to power fast, accurate semantic search.

October 23, 2025
Elastic's Kibana navigation refresh in 9.2 from user feedback
Learn how the Elastic team made it easier to navigate in Kibana 9.2 with an on-hover menu access, a visible menu in collapsed mode, and icon-driven navigation.